Reply to Affected Users for Flutter
This page explains how you can send in-app chats to your users who have experienced crashes in your Flutter app.
Separate ConversationsEach open conversation can only be viewed from its related issue. If you reply to a user who reported a specific bug, you can only access that conversation from that specific bug report. The same is true for crash report and survey response.
Reply to an Individual Affected User
Luciq Crash Reporting captures negative experiences your users have on your app. A way to let your users know that you are aware of the crash they encountered and that you're working on a fix for it is by replying directly to an occurrence of a crash.
From the occurrence page, you can select the Reply to User (or View Chat if one already exists) button and the chat pop-up will appear.

Click on this button to open the chat pop-up and send a message to the individual user affected by that crash occurrence.
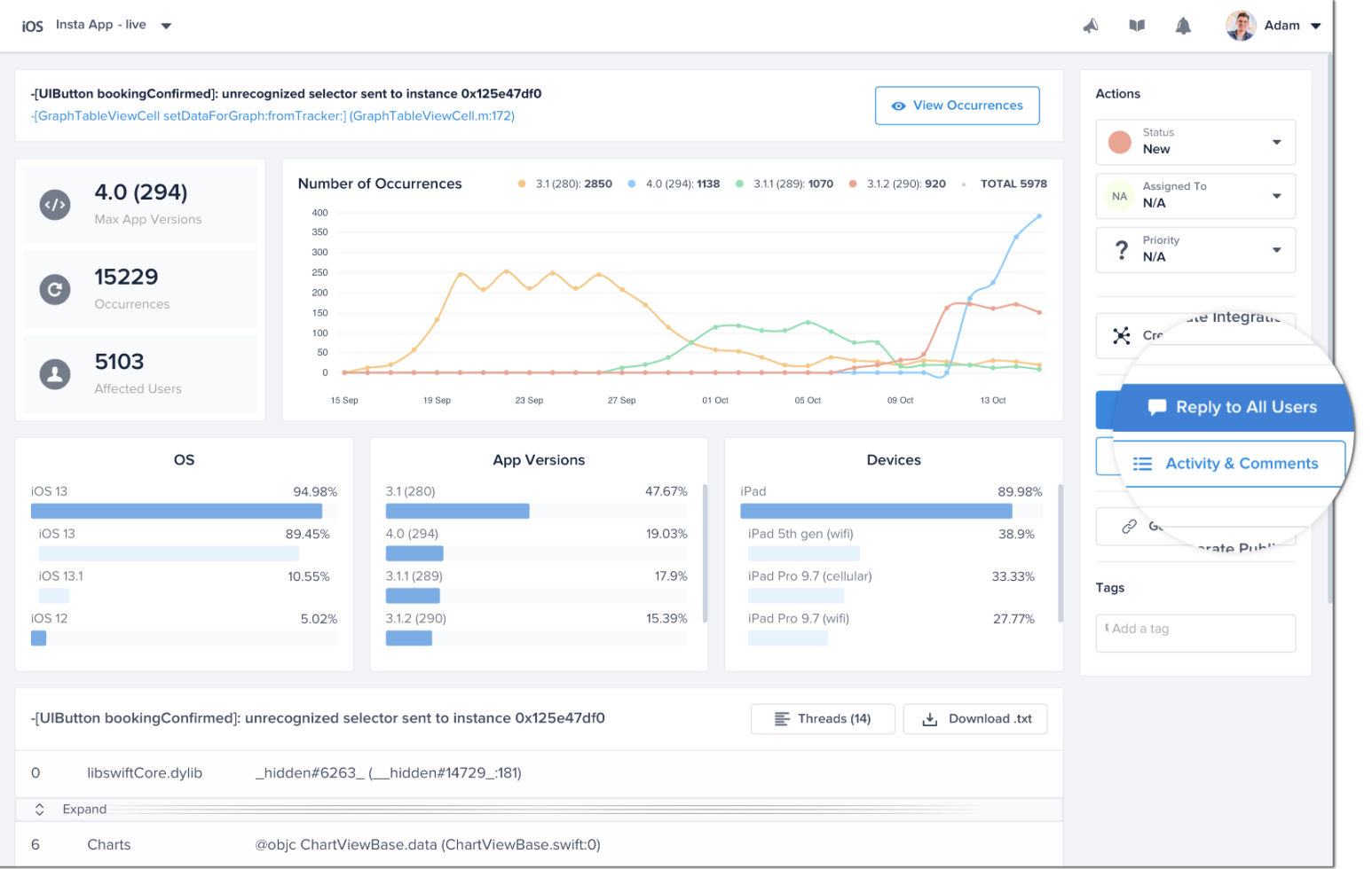
Reply to All Affected Users
You can also send a message to all affected users of a crash (all occurrences).
From the crash report, you can reply to all affected users at once with a single message by selecting the Reply to Users button.

Click on the Reply to Users button to open the chat pop-up and send a message to all users affected by that crash.
Reply to Multiple Affected Users
To see a list of all users affected by a particular crash, select View all users from the chat pop-up.

Click on this link to see a list of all users affected by that crash.
From this page, you can send a single reply a single user or all users. This is particularly useful when you want to reach out to specific app users affected by a crash, but not all affected users.

This page in your dashboard lists all of your app users affected by a crash.
Updated 3 months ago
